Release Notes - February 2024

Release notes - Shopdesk - February 2024
Hi Everyone,
Here with another roundup of small-but-mighty updates to Shopdesk POS! We know that sometimes, it’s the tiniest steps in your daily workflow that feel like the biggest difference in a smoothly run day. That’s why our engineering team is working behind the scenes to resolve most common bugs, and instate popular requests that surprise-and-delight or simply help you get your work done easier – one ticket at a time.
Please find below our updates for February 2024:
[New Feature ⭐] GST Text on Receipt / Register is now customizable:
Shopdesk now has the ability to edit the text of the GST on the receipt and the invoice that is generated.
Please see screenshot 4.1 below:

Screenshot 1.1
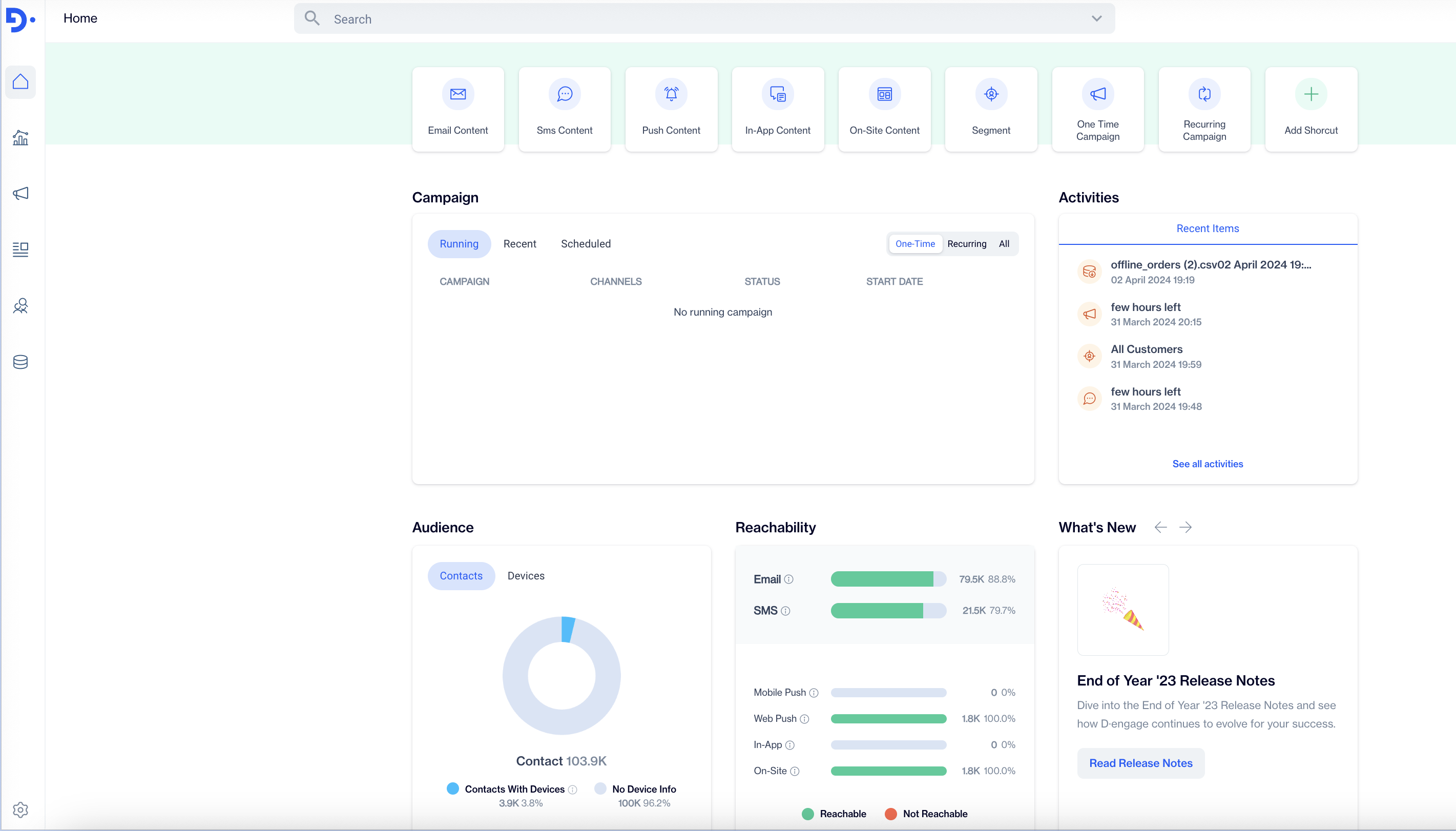
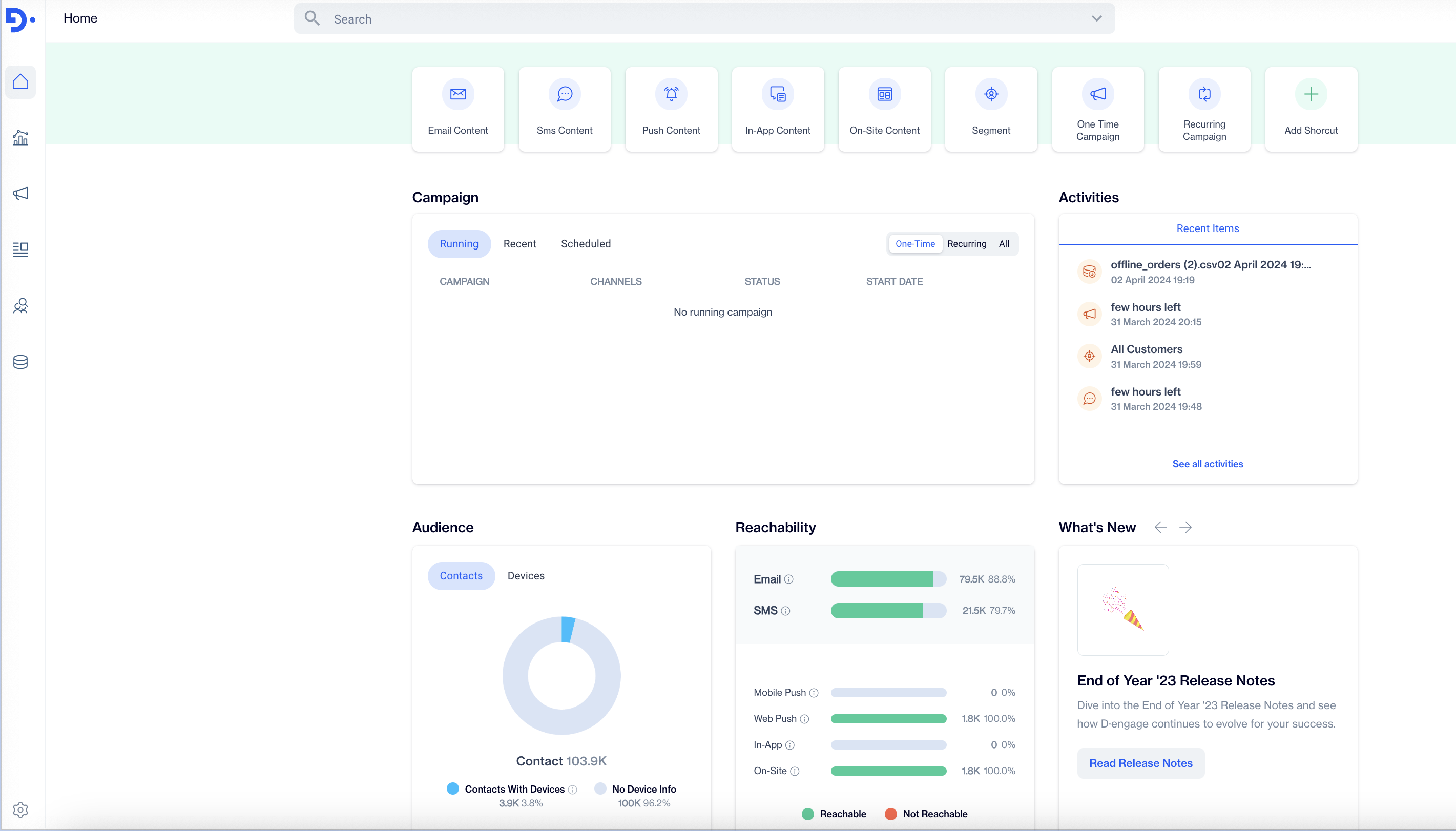
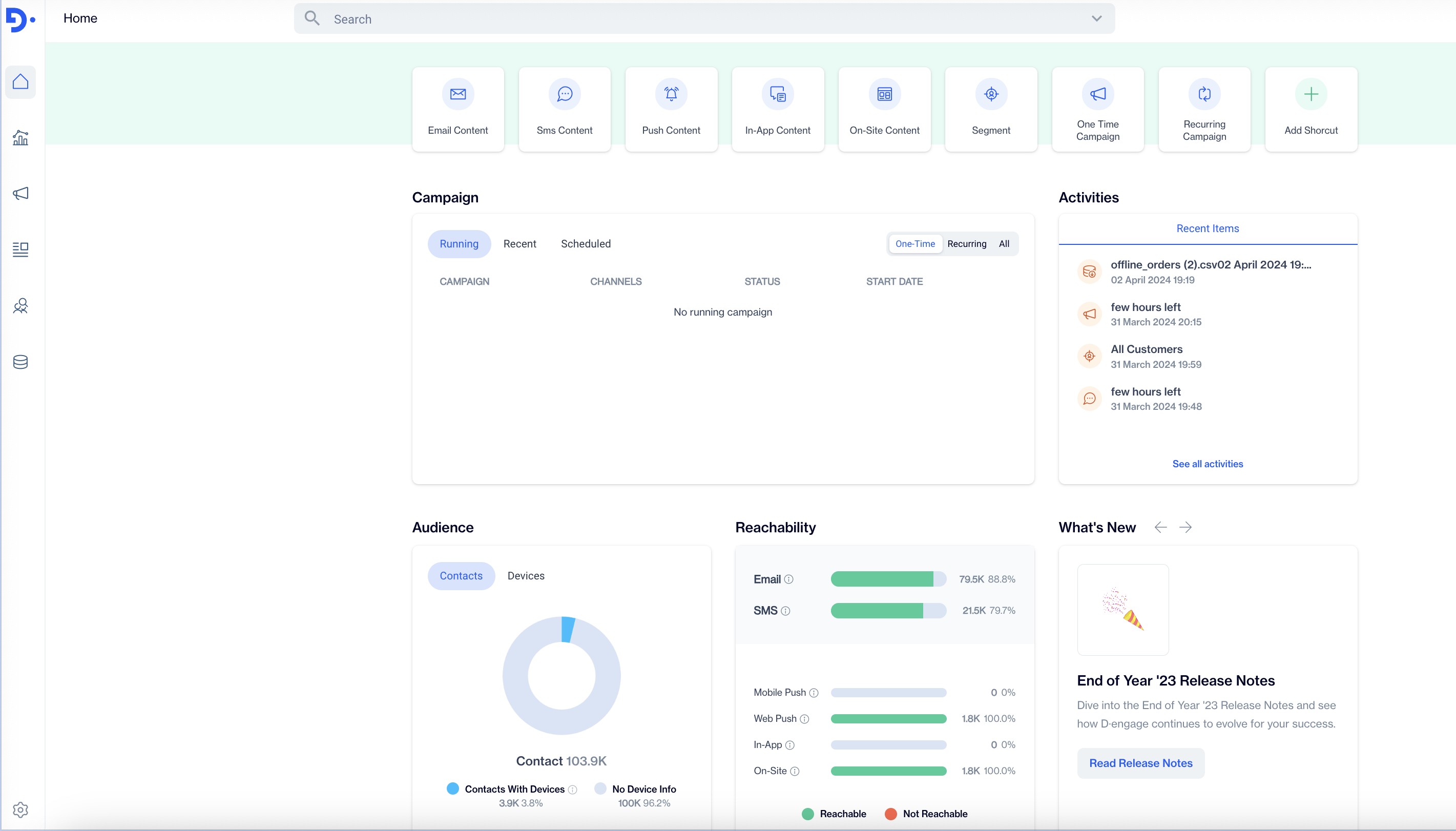
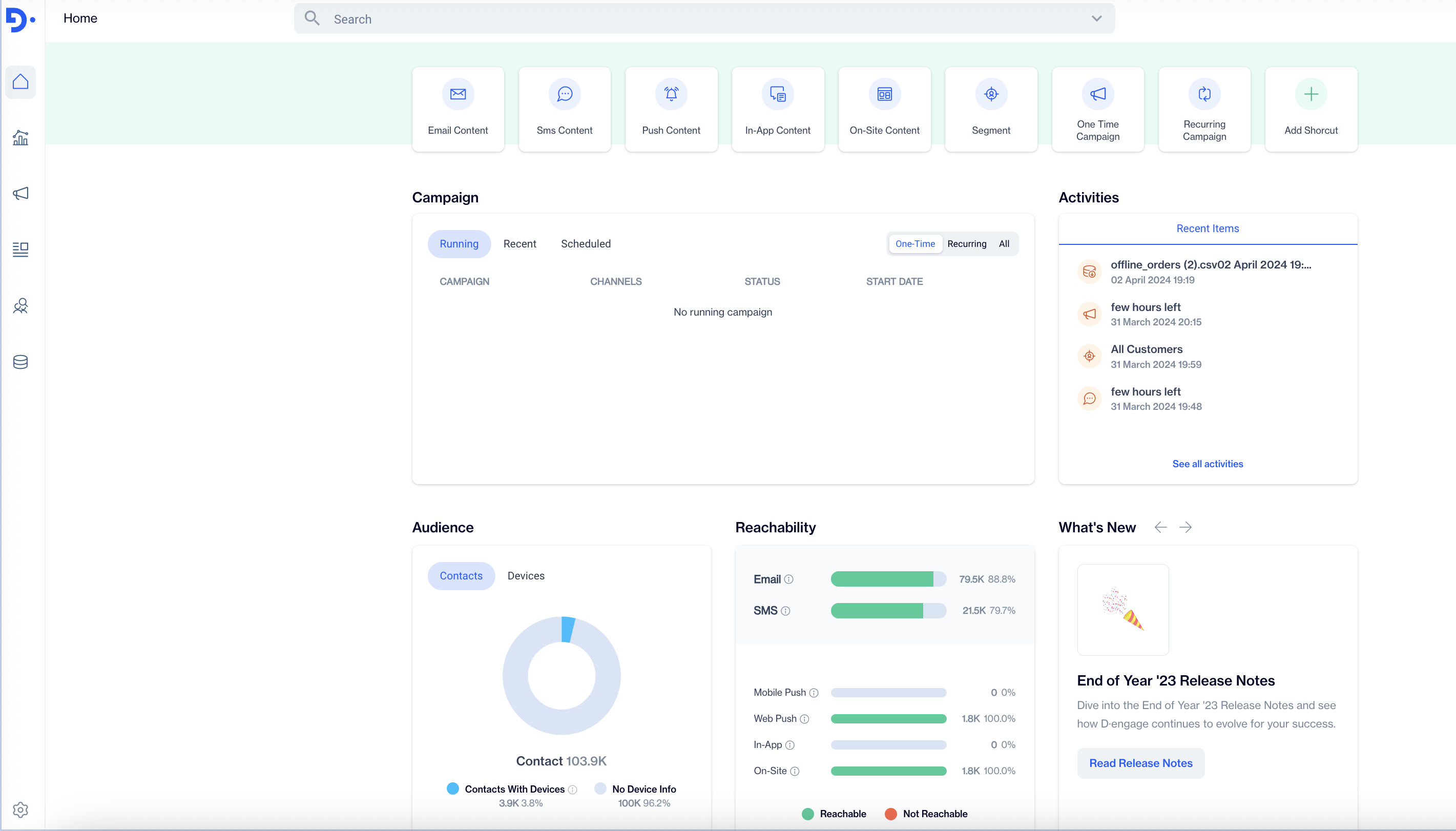
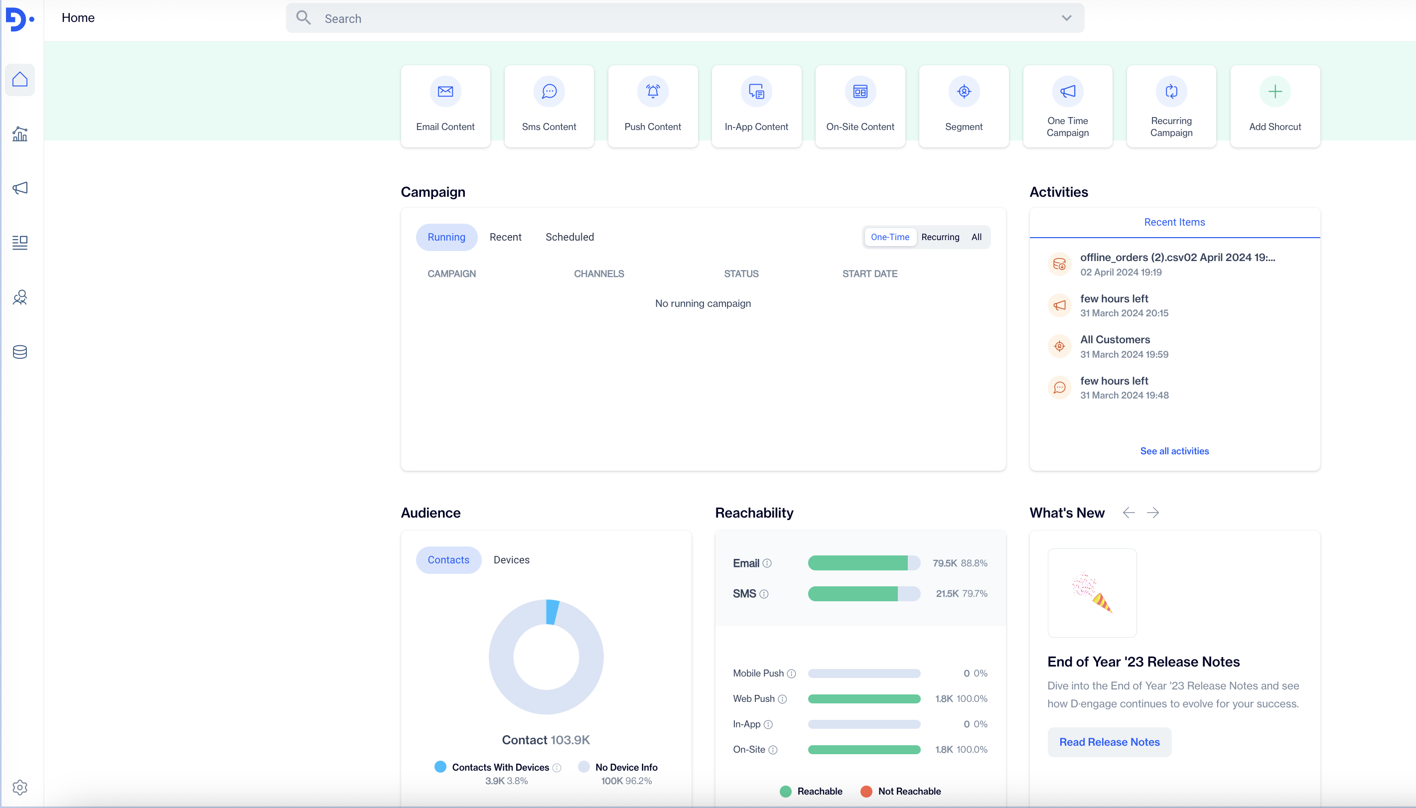
[New Feature ⭐] Integration of offline invoices with Dengage:
Our Cloud based POS system now has the ability to Integrate and send offline invoices data to D-Engage, Which a marketing solution to run all types of campaigns with amazing reach via Emails & Sms.
Please see Their dashboard below:

Screenshot 2.1
[New Enhancment 🚀] Ability to create a single product with variations from SD –> OE:
Shopdesk now has the ability to not only create products via Bulk but also individually, that is simultaneously uploaded our OMS system as well in real time, With all the product Data such as pricing, variations, & Inventory.
Please see screenshot 3.1 & 3.2 Below:

Screenshot 3.1

Screenshot 3.2
Milestones - Checklists
Invoice email to be sent to customer in PDF format.
More Omni-channel abilities.
PWA offline App.
Brand New UI.
Stability Across Shopdesk.
New Barcode enhancements.
🤩 Message to Shopdesk Users 🤩:
Our goal is to make your workday smoother and more efficient. With these enhancements, we are focused on refining your experience, ensuring that your tasks are easier and more streamlined within Shopdesk.
Thank you for choosing Shopdesk for your business needs. Here's to a more seamless and productive workday for you and your team! 🚀
Happy Invoicing! 😄